CVEDIA-RT Plugin for Milestone XProtect - Operators Guide¶
Version Notice
This documentation is valid for CVEDIA-RT version 2025.1.0 and later.
This guide is designed for operators who need to search for events, review analytics results, and access the Smart Events functionality within the CVEDIA-RT plugin for Milestone XProtect.
Smart Events¶
Once the analytics are set up on at least one stream, events will start appearing in the Milestone XProtect system. To view these events, use the search feature in the XProtect Smart Client:
-
Navigate to the "Search" tab.
-
Select the cameras with CVEDIA-RT analytics enabled.
-
Click the "Search for..." button and choose "Smart Events" to locate CVEDIA-RT events.
-
Specify a timeframe to display all analytics-generated events within that period.
To narrow down the results, use the filtering options. These allow you to search for specific object classes or focus on particular analytics.
Forensic Search by Appearance¶
The Enhanced Search feature allows users to leverage Smart Events within Milestone XProtect to quickly identify objects matching search parameters. Users can refine searches for vehicles by type, color, and license plate, or for individuals based on a wide range of appearance and behavioral attributes. This enhances efficiency in locating specific people or vehicles across extensive video archives.
Administrator Setup Required
The Enhanced Search feature must be enabled by an administrator in the analytics configuration. Contact your system administrator if this feature is not available.
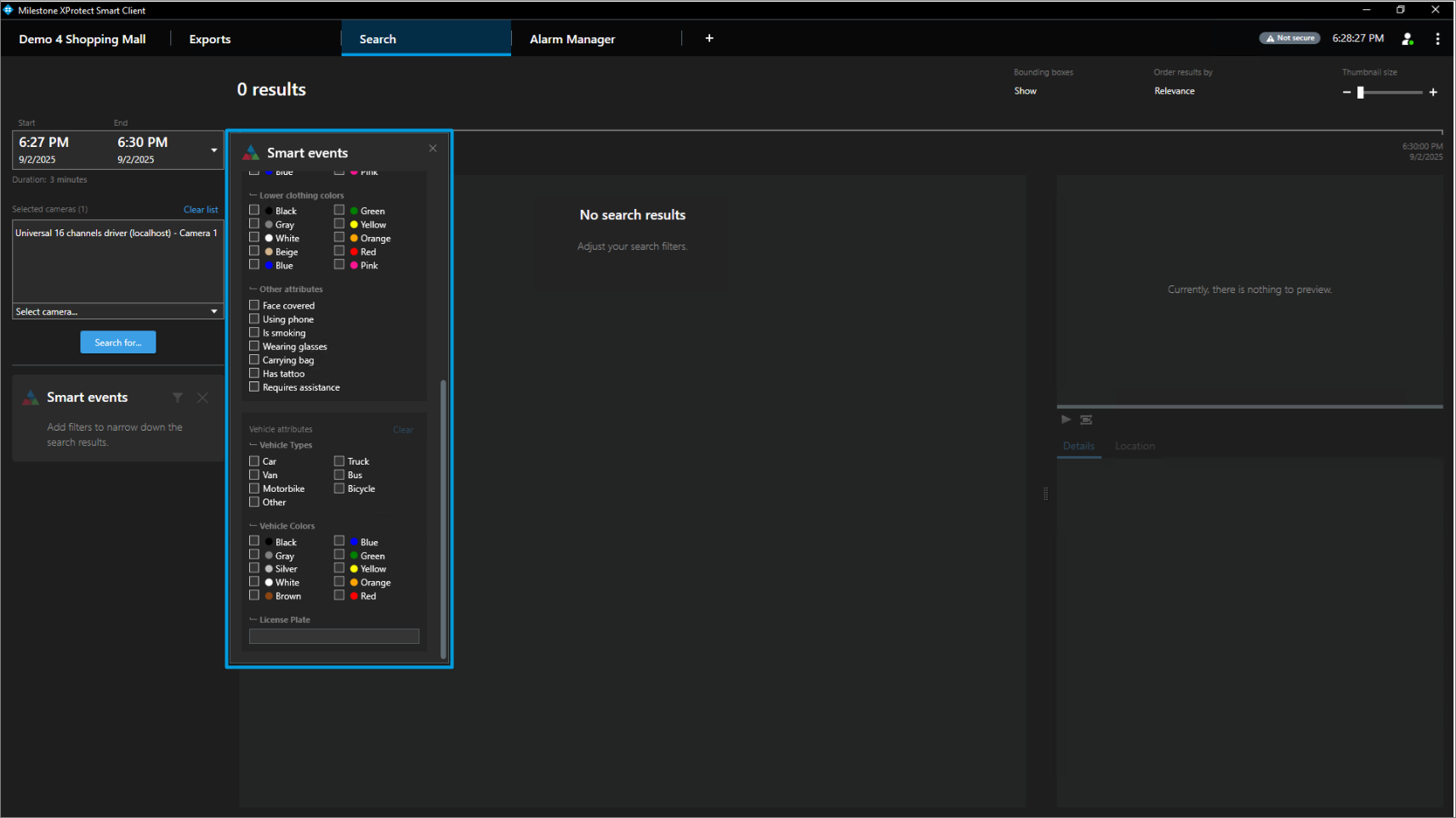
Using Enhanced Search¶
With the Enhanced Search feature enabled, Smart Events allow you to filter detections by key vehicle or person attributes.
- Go to the "Search" tab of the XProtect Smart Client.
- On the left side of the window, click on the "Search for" button, select "Smart events" and click "New search".

- In the "Smart events" section multiple filters will be available for selection.


Searching for People¶
To search for a person, filter from the available attributes such as:
- Demographics: Gender, Age
- Clothing: Upper clothing color, Lower clothing color
- Accessories: Wearing glasses, Carrying bag, Has tattoo
- Behavior: Using phone, Is smoking, Face covered, Requires assistance, Surrender pose

Searching for Vehicles¶
To search for a vehicle, filter from the available attributes such as:
- Vehicle Properties: Vehicle Type, Color, License plate
- Vehicle State: Door open, Lights On

Viewing Search Results¶
- Select a thumbnail of the target object, and watch the preview on the right side of the window.

Available Analytics Events¶
The system can generate events for the following types of analytics. Contact your administrator to enable specific analytics types for your cameras.
Standard Security Events¶
- Intrusion Detection: Objects entering restricted areas
- Area Enter/Exit: Objects entering or leaving monitored zones
- Loitering: Objects remaining in an area longer than specified time
- Object Guarding: Objects being removed from protected areas
- Object Left Behind: Objects being abandoned in monitored areas
- Crowding: Too many objects in a defined area
- Tailgating: Multiple objects crossing a line in close succession
- Line Crossing: Objects crossing virtual boundaries
Premium Security Events¶
- Armed Person Detection: Detection of individuals with weapons
- Fallen Person Detection: Detection of people who have fallen
- License Plate Recognition: Automatic recognition and logging of license plates
Event Information¶
Each event in the Smart Events search results contains:
- Timestamp: When the event occurred
- Camera: Which camera detected the event
- Event Type: The type of analytics that triggered the event
- Object Information: Details about the detected object (person, vehicle, etc.)
- Thumbnail: Visual preview of the detection
- Attributes: Searchable characteristics of the detected object
Technical Support and Reporting¶
At CVEDIA, we focus on delivering superior detection accuracy for Security and Surveillance use cases by training our models with synthetic data and refining them through continuous customer feedback. Our models evolve with every release, incorporating real-world insights to achieve unprecedented accuracy and reliability.
Why your feedback matters
By reporting false positives, you contribute to enhancing our models' accuracy. We analyze every report to introduce new parameters into our training process, ensuring each release of the plugin delivers improved performance. Your input helps us solve real-world challenges and enhance your surveillance capabilities.
If you'd like to help improve our product, here's how you can report false positive detections.
Reporting from Milestone XProtect Smart Client UI¶
The CVEDIA-RT AI Analytics plugin for Milestone XProtect includes a reporting feature that is intuitive and easy to use.
False Negative Reporting¶
-
Identify the issue and open the reporting form
- Identify the issue in XProtect Smart Client Search tab.
- Click the CVEDIA icon at the bottom center-right of the screen.

-
Submit Your Report:
- Write a brief description of the issue.
- Click "Send" to upload the report.

- Confirm the report was successfully submitted.

-
(Optional) Open a Tech Support Request:
- For more detailed explanations, submit a support request via our Tech Support Portal directly from the reporting page.
- Highlight why resolving this issue is critical for your use case

Getting Help¶
If you need assistance with using the search features or understanding the analytics results:
- Contact your system administrator for configuration-related questions
- Use the CVEDIA reporting feature for detection accuracy issues
- Submit a support request through the CVEDIA Tech Support Portal for technical issues
Tips for Effective Searching¶
- Use time ranges: Narrow your search by specifying relevant time periods
- Combine filters: Use multiple attributes together to refine your search
- Save common searches: If your system supports it, save frequently used search criteria
- Review thumbnails: Use the thumbnail previews to quickly identify relevant events
- Export results: Save search results for further analysis or reporting when needed